
prompttracker.io
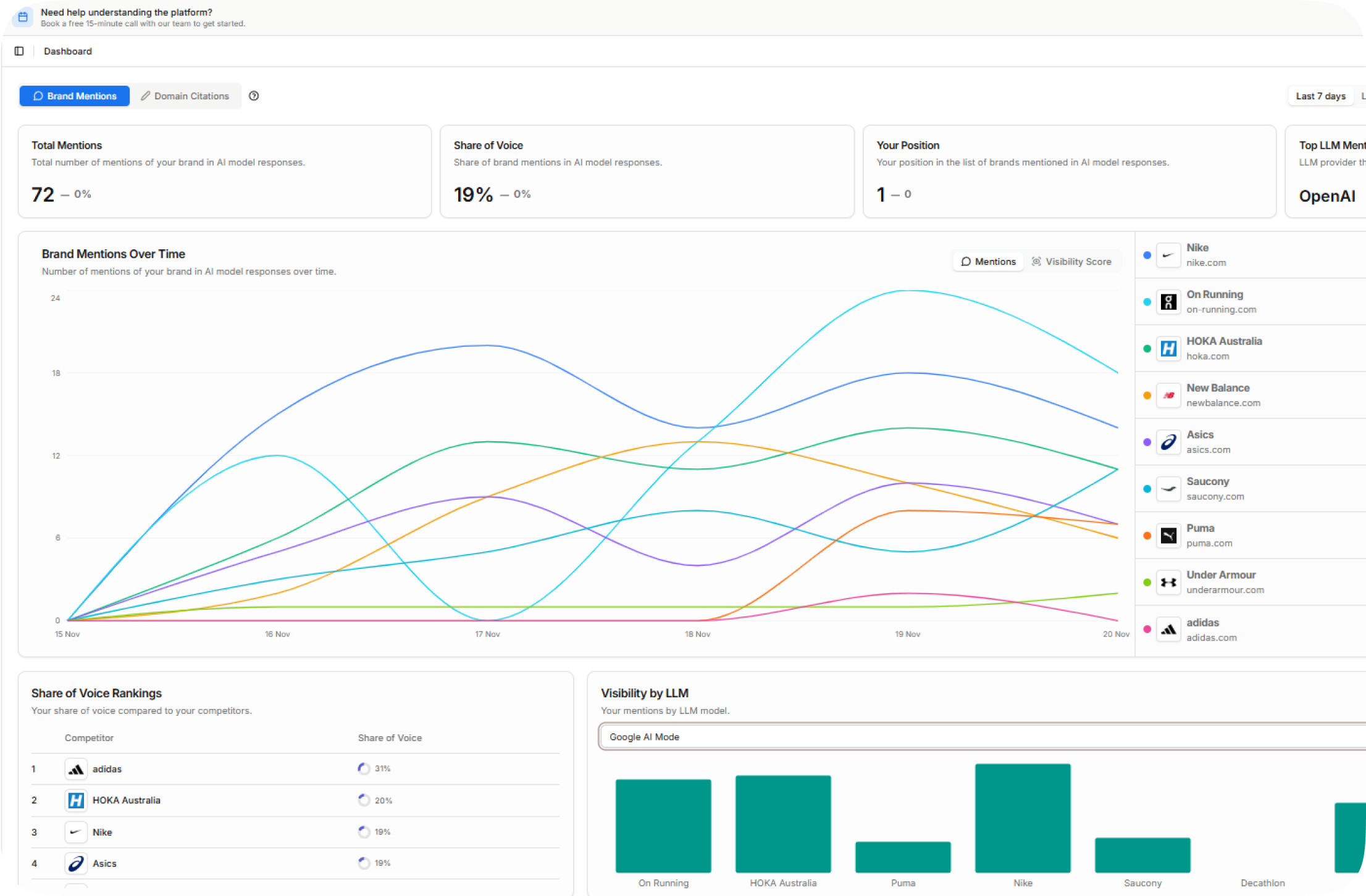
Prompttracker is a SaaS platform that helps brands monitor and improve their visibility across AI-powered search platforms, including ChatGPT, Gemini, and Grok. The platform provides real-time insights into how often and where brands are mentioned, enabling data-driven decisions for AI search optimization.
Built with a scalable Python and NestJS backend and deployed on AWS, Prompttracker delivers high performance, reliability, and secure data processing for growing SaaS workloads. Our team worked closely with the client to design and build a robust analytics platform that supports continuous feature development and rapid iteration.




